SAE3.01 - Objet Connecté LoRaWAN

Conception d'un système IoT de mesure de la qualité de l'air

Introduction

Dans le cadre de la SAE3.01, j'ai conçu un objet connecté innovant capable de mesurer en temps réel la qualité de l'air, incluant les niveaux de CO2, la température et l'humidité. Ce projet s'est inscrit dans une démarche de découverte et d'application pratique des technologies IoT (Internet of Things), en exploitant le réseau communautaire The Things Network (TTN) qui nous avait été présenté en TD.

En intégrant un capteur SCD30 de Sensirion avec une carte Seeeduino LoRaWAN, j'ai eu l'opportunité de renforcer mes compétences en électronique embarquée, programmation et transmission de données sans fil. Ce projet m'a également poussé à maîtriser l'intégration des données avec des outils modernes comme InfluxDB et Grafana.

L'objectif était de créer un système fonctionnel et sécurisé, tout en proposant des affichages visuels intuitifs grâce à des widgets graphiques et des fonctionnalités domotiques automatisées, permettant une expérience utilisateur enrichissante et pratique.

Apprentissages Critiques Mobilisés

Ce projet m'a permis de mettre en pratique plusieurs compétences clés du BUT R&T :

Présentation du Projet

Le projet a nécessité une approche méthodique structurée en plusieurs phases complémentaires :

1. Conception et câblage technique

La première étape critique a consisté à réaliser le câblage entre le capteur SCD30 et la carte Seeeduino LoRaWAN. En consultant la documentation technique, j'ai établi les connexions suivantes :

Cette phase m'a permis de maîtriser l'interfaçage I2C et de développer un code Arduino robuste incluant la gestion d'erreurs. Le programme intègre les librairies Wire.h, Adafruit_SCD30.h et LoRaWan.h pour assurer une communication fluide entre tous les composants.

Câblage détaillé

Schéma de câblage

Connexions I2C entre le capteur SCD30 et la carte Seeeduino LoRaWAN.

2. Configuration LoRaWAN et sécurisation OTAA

La configuration du réseau LoRaWAN a représenté un défi technique majeur. J'ai paramétré les identifiants uniques requis pour l'authentification OTAA (Over-The-Air Activation) :

Cette configuration garantit une sécurisation maximale des échanges. J'ai également optimisé les paramètres de transmission (DataRate DR0, fréquences 868.1/868.3/868.5 MHz) et implémenté un système de reconnexion automatique avec gestion des échecs de jointure.

Configuration TTN

Interface TTN

Configuration de la passerelle The Things Network.

3. Développement du système de récupération et visualisation

Pour exploiter les données transmises, j'ai développé un programme Python utilisant le protocole MQTT pour récupérer les informations depuis TTN. Le système décode automatiquement les données base64 reçues et les traite pour extraction des valeurs de CO2, température et humidité.

J'ai implémenté une double approche de stockage :

Le programme Python gère plus de 50 000 points de données avec une fréquence d'acquisition de 15-20 secondes, démontrant la robustesse du système.

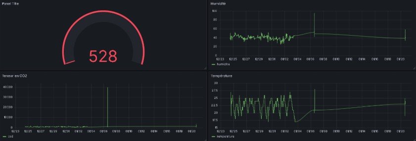
Dashboard Grafana

Interface Grafana

Visualisation en temps réel des données environnementales avec moyennes et tendances.

4. Intégration domotique et applications pratiques

Pour démontrer l'utilité concrète du système, j'ai développé une maquette domotique intégrant :

Cette implémentation utilise une carte Arduino Uno avec shield, communiquant via port série. Le système révèle des problèmes de qualité d'air récurrents dans les salles de classe, validant l'utilité pratique du projet.

Maquette domotique

Éléments domotiques

Ventilateur et moteur pas à pas pour simulation d'ouverture de fenêtre.

Résultats Obtenus et Défis Surmontés

1. Performances techniques

Le système développé a démontré une fiabilité exceptionnelle avec plus de 50 000 points de données collectés. Les métriques de performance incluent :

2. Découvertes environnementales

L'analyse des données collectées a révélé des problématiques concrètes de qualité d'air :

3. Compétences techniques développées

Ce projet m'a permis d'acquérir une expertise complète en IoT :

4. Défis techniques surmontés

Plusieurs obstacles ont été surmontés durant le développement :

Technologies Utilisées

Contactez-moi via les réseaux sociaux ou par email.